
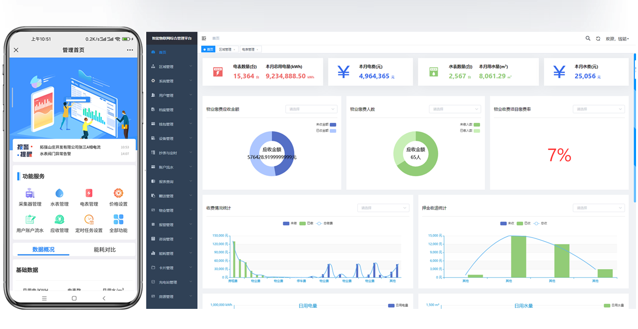
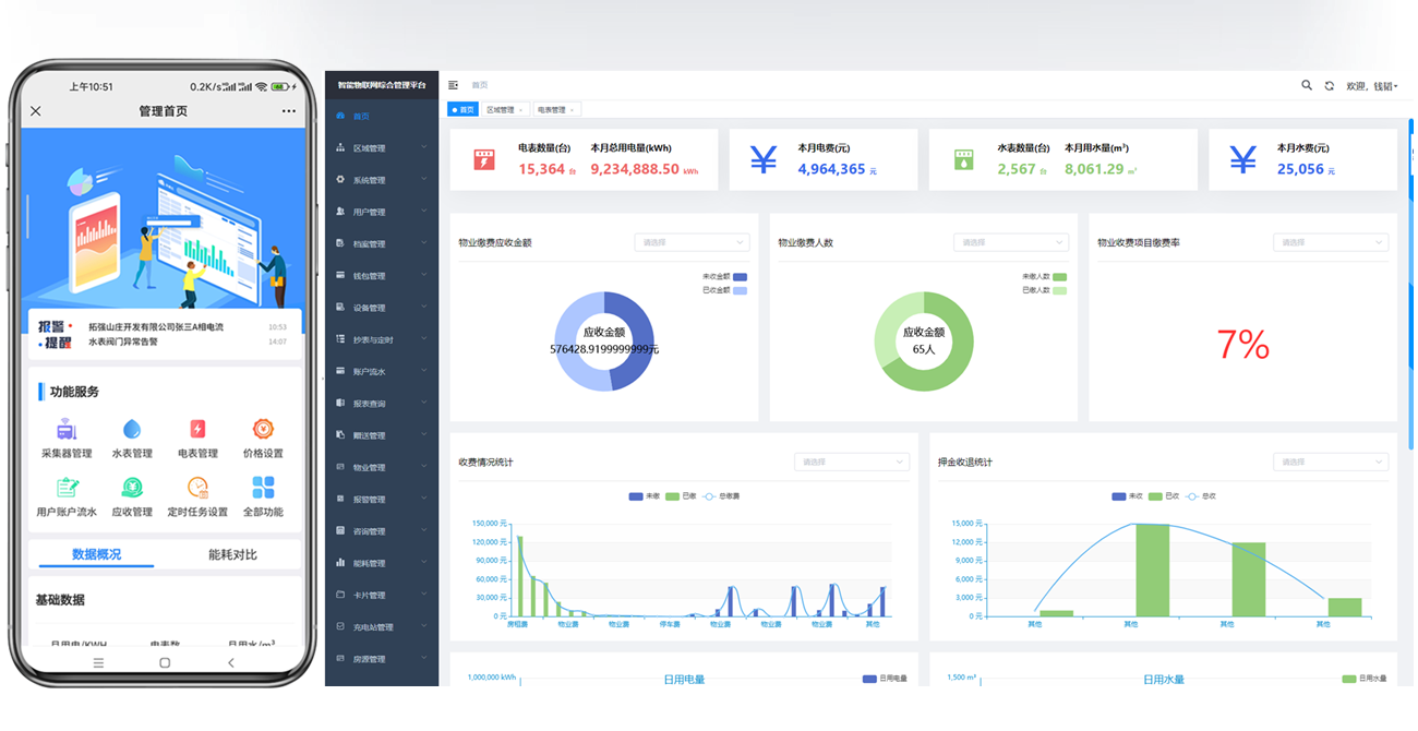
定时自动抄表,数据统计报表下载,水电缴费记录与统计,异常数据提醒通知, 减少劳动力与财务支出,使资源合理分配使用效益最大化

手机APP支付宝缴费
微信公众号缴费
自助充值终端扫码缴费
人工远程缴费

手机APP查询缴费记录
水电用量查询
余额查询
微信查询缴费记录

远程通断电
欠费自动跳闸
物业到期自动跳闸
远程手动跳闸

短信通知
微信公众号通知
手机端通知推送

定时自动抄表
手动即时抄表
总用电量/峰谷平电量
预付费电表余额

用电曲线分析
分,小时,日,月,年数据统计
财务统计下载
水电量报表下载

余额报警设定
欠费提前通知

电价方案
业主方案案
用户档案

可接入其他管理系统
二次开发功能界面

能耗监测
能耗分析
报表生成下载

APP交物业费
可以设置收费周期
设置根据面积参数收费
到期短信自动通知
欠物业费可自动断电

远程清零电表
远程修改水电价
远程设置互感器比
远程设置报警金额
各行业均有成熟的水电表解决方案








生产电表水表厂家越来越多,门槛很低,大大小小上千个,鱼龙混杂,有的公司在网上看起来像一个很大的公司,但其实是很小的一作坊,这些所谓的公司只有三四个人,在一个又小又窄,又乱又脏的出租房办公和生产。说到这
随着新能源行业的迅速发展,智慧园区水电管理系统在其中扮演着重要的角色,可以通过远程监测和控制功能,实现对水电资源的智能化、信息化管理,减少人工管理成本,合理降低水电费支出成本,提高水电能源利用效率。集
智能水表管理系统能实时监测和远程抄读水表数据,能及时发现异常用水数据,还具备异常预警功能,可以快速发送信息或警报给给相关人员,快速找到水表故障点,及时采取措施解决水表问题,智能水表管理系统可以帮助用户
电表管理系统软件广泛用于各种房地产行业中,不仅能够提高房东物业管理用电的效率,还能实现租客费用的自主结算,利用缴费管理、水电费租金费用合缴、费用账目管理、费用安全管理等功能,全面解决各种收缴费难题,为
20000平方米

是一家从事仪表仪器集开发、生产、销售为一体的企业

关注微信公众号
17356513571
chtqdq@163.com
公司地址:浙江温州乐清市高新产业区
浙江温州乐清市高新产业区
COPYRIGHT © 紫锐电气 ALL RIGHTS RESERVED.
ICP备案号:浙ICP备